1. Linux 下的流量控制原理
通过对包的排队,我们可以控制数据包的发送方式。这种控制,称之为数据整形,shape the data,包括对数据的以下操作:
- 增加延时
- 丢包
- 重新排列
- 重复、损坏
- 速率控制 在 qdisc-class-filter 结构下,对流量进行控制需要进行三个步骤:
- 创建 qdisc 队列 上面提到 Linux 是通过包的排队进行流量的控制,那么首先得有一个队列。
- 创建 class 分类 class 实际上,就是划分流量策略分类。比如划分两档流量限速 10MBps、20MBbs。
- 创建 filter 过滤 虽然创建了 class 分类,但是并没有将任何的 IP、Port 绑定到 class 上,此时并不会有控制作用。还需要创建 filter 将指定的 IP、Port 绑定到 class 上,才能使流量控制 class 生效于资源。
TC 是 Linux 下提供的流量控制工具,也是 Cilium/eBPF 等网络组件的核心基础设施之一。
2. 限制指定 IP、Port 对本机的访问速度
2.1 查看网卡
ifconfig
eth0: flags=4163<UP,BROADCAST,RUNNING,MULTICAST>  mtu 1500
        inet 1.1.1.1  netmask 255.255.254.0  broadcast 1.1.1.1
        inet6 1::1:1:1:1  prefixlen 64  scopeid 0x20<link>
        ether 1:1:1:1:1:1  txqueuelen 1000  (Ethernet)
        RX packets 2980910  bytes 2662352343 (2.4 GiB)
        RX errors 0  dropped 0  overruns 0  frame 0
        TX packets 1475969  bytes 122254809 (116.5 MiB)
        TX errors 0  dropped 0 overruns 0  carrier 0  collisions 0
2.2 配置 qdisc-class-filter
- 创建 qdisc 根队列
tc qdisc add dev eth0 root handle 1: htb default 1
- 创建第一级 class 绑定所有带宽资源 注意这里的单位是 6 MBps,也就是 48 Mbps。
tc class add dev eth0 parent 1:0 classid 1:1 htb rate 6MBps burst 15k
- 创建子分类 class 可以创建多个子分类,对资源的流量进行精细化管理。
tc class add dev eth0 parent 1:1 classid 1:10 htb rate 6MBps ceil 10MBps burst 15k
这里 ceil 设置的是上限,正常情况下限速为 6MBps,但网络空闲时,可以达到 10 MBps。
- 创建过滤器 filter,限制 IP
tc filter add dev eth0 protocol ip parent 1:0 prio 1 u32 match ip dst 1.2.3.3 flowid 1:10
这里对 1.2.3.4 进行限制带宽为 1:10,也就是 6MBps。当然,你也可以直接给网段 1.2.0.0/16 加 class 策略。
2.3 查看并清理配置
- 查看 class 配置
tc class show dev eth0
class htb 1:10 parent 1:1 leaf 10: prio 0 rate 48Mbit ceil 80Mbit burst 15Kb cburst 1600b 
class htb 1:1 root rate 48Mbit ceil 48Mbit burst 15Kb cburst 1590b
- 查看 filter 配置
tc filter show dev eth0
filter parent 1: protocol ip pref 1 u32 chain 0 
filter parent 1: protocol ip pref 1 u32 chain 0 fh 800: ht divisor 1 
filter parent 1: protocol ip pref 1 u32 chain 0 fh 800::800 order 2048 key ht 800 bkt 0 flowid 1:10 not_in_hw 
  match 01020303/ffffffff at 16
- 清理全部配置
tc qdisc del dev eth0 root
3. 限制本机对指定 IP、Port 的访问速度
由于排队规则主要是基于出口方向,不能对入口方向的流量(Ingress)进行限制。因此,我们需要将流量重定向到 ifb 设备上,再对 ifb 的出口流量(Egress)进行限制,以最终达到控制的目的。
3.1 启用虚拟网卡
- 将在 ifb 设备
modprobe ifb numifbs=1
- 启用 ifb0 虚拟设备
ip link set dev ifb0 up
3.2 配置 qdisc-class-filter
- 添加 qdisc
tc qdisc add dev eth0 handle ffff: ingress
- 重定向网卡流量到 ifb0
tc filter add dev eth0 parent ffff: protocol ip u32 match u32 0 0 action mirred egress redirect dev ifb0
- 添加 class 和 filter
tc qdisc add dev ifb0 root handle 1: htb default 10
tc class add dev ifb0 parent 1:0 classid 1:1 htb rate 6Mbps
tc class add dev ifb0 parent 1:1 classid 1:10 htb rate 6Mbps
tc filter add dev ifb0 parent 1:0 protocol ip prio 16 u32 match ip dst 1.2.3.4  flowid 1:10
3.3 查看并清理配置
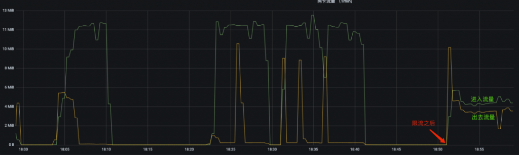
- 下面是限速本机对指定 IP 访问的监控图  
进入的流量被限制在 6 MBps 以下,而出去的流量不被限制。
- 查看 class 配置
tc class show dev ifb0
class htb 1:10 parent 1:1 prio 0 rate 48Mbit ceil 48Mbit burst 1590b cburst 1590b 
class htb 1:1 root rate 48Mbit ceil 48Mbit burst 1590b cburst 1590b 
- 查看 filter 配置
tc filter show dev ifb0
filter parent 1: protocol ip pref 16 u32 chain 0 
filter parent 1: protocol ip pref 16 u32 chain 0 fh 800: ht divisor 1 
filter parent 1: protocol ip pref 16 u32 chain 0 fh 800::800 order 2048 key ht 800 bkt 0 flowid 1:10 not_in_hw 
  match 01020304/ffffffff at 16
- 清理全部配置
tc qdisc del dev eth0 ingress
tc qdisc del dev ifb0 root
modprobe -r ifb
4. 参考
https://arthurchiao.art/blog/lartc-qdisc-zh/ https://serverfault.com/questions/350023/tc-ingress-policing-and-ifb-mirroring
链接:https://url.hi-linux.com/UBhb0
(版权归原作者所有,侵删)
本文链接:http://www.yunweipai.com/42981.html